Grafana
Create custom dashboards and visualizations using the FlightSQL or Infinity Grafana Plugins:
Setup with FlightSQL Grafana Plugin
Installing FlightSQL Grafana Plugin
Use the FlightSQL Grafana Plugin installation instructions for an installation reference.
In the Grafana installation, navigate to Administration -> Plugins and data -> Plugins. Select "State: All" and search for "FlightSQL" in the Search box. Select "FlightSQL" in the list of plugins.

Click the "Install" button to install the plugin. Once installed, a new data source can be added.
Adding Spice as a data source
Click the "Add new data source" button from the FlightSQL plugin menu.

In the data source menu, provide the following options:
Host:Port- set toflight.spiceai.io:443to connect to the spiceuseai.us Cloud PlatformAuth Type- set totokenToken- set to your spiceuseai.us API key.
Once these options are set, click "Save & Test". Grafana should report "OK" if the configuration is correct.

Creating visualizations
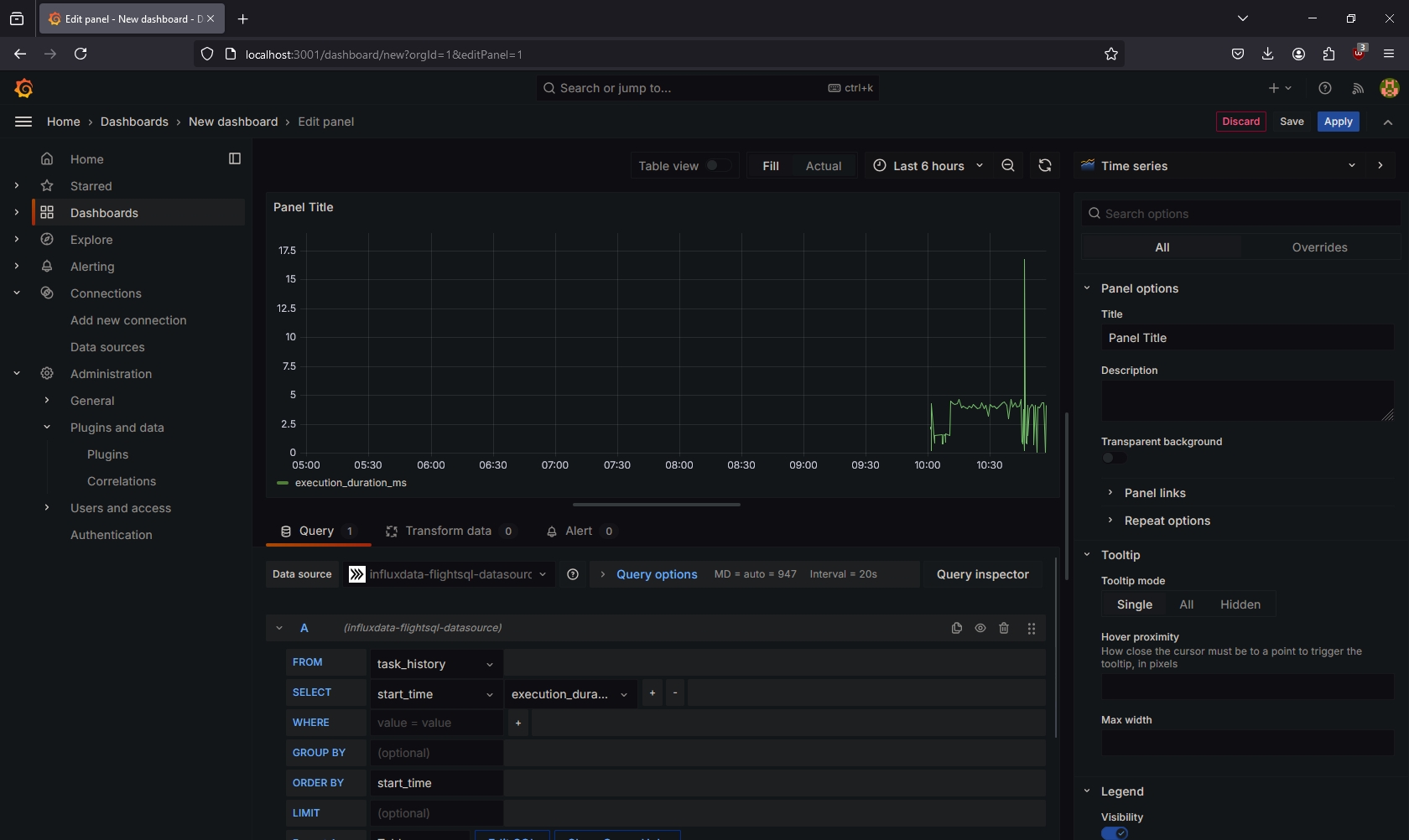
Create a visualization using the FlightSQL spiceuseai.us data source. Select the configured datasource from the list of datasources in the visualization creator.

Create your query using the SQL builder, or switch to a plain SQL editor by clicking the "Edit SQL" button. In this example, the query retrieves the latest query execution times from the configured App instance and displays them as a line graph.

Grafana may not automatically update the visualization when changes are made to the query. To force the visualization to update with new query changes, click the "Query Inspector" button, and click "Refresh".

Last updated
Was this helpful?